[time-nuts] Fw: CGSIC Bulletin: GPS Software/Hardware Update

Tom Van Baak tvb at LeapSecond.com
Mon Oct 22 14:42:15 UTC 2018


CGSIC Bulletin: GPS Software/Hardware Update. See below. I don't know any more details. Announcements like this occur now and then.

Maybe keep an eye on your GPSDO and log raw data when possible in case you're the lucky person to first notice a bug in your receiver's f/w. Over the decades we've seen interesting examples where older GPS receivers have hiccups due to subtle changes in GPS.

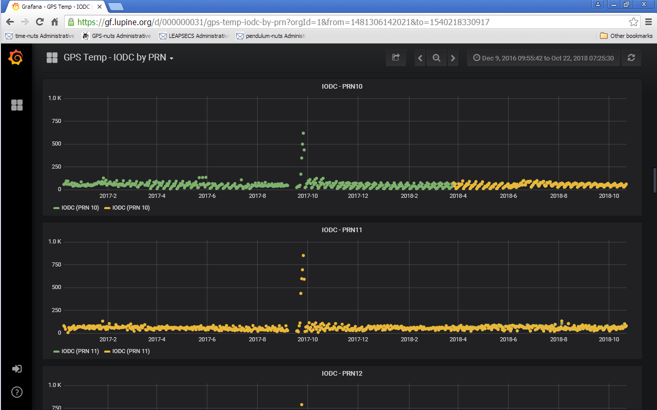
For example, the most recent one I remember was the GPS Almanac / IODC / SkyTraq event of September 2017. Attached is an image from fellow time nut J. Grizzard's logging system showing that event a year ago.

/tvb


----- Original Message ----- 
From: U.S. Coast Guard 
To: tvb at leapsecond.com 
Sent: Monday, October 22, 2018 6:57 AM
Subject: CGSIC Bulletin: GPS Software/Hardware Update

All CGSIC,

In an effort to modernize the GPS constellation, modifications are being made to the GPS space and ground control segment. These changes should be transparent to IS-GPS-200 compliant receivers, however, Commercial and Civil users who experience impacts are encouraged to contact the U.S. Coast Guard Navigation Center at  <https://navcen.uscg.gov/?pageName=gpsUserInput> or by phone at (703) 313-5900.

Rick Hamilton
CGSIC Executive Secretariat
GPS Information Analysis Team Lead
U.S. Coast Guard Navigation Center
703-313-5930

Questions for the Coast Guard? 
 Contact Us 

For more Coast Guard news, visit our online newsroom here. 
STAY CONNECTED:

SUBSCRIBER SERVICES: 
Manage Preferences  |  Unsubscribe  |  Help

Privacy Policy | GovDelivery is providing this information on behalf of U.S. Department of Homeland Security, and may not use the information for any other purposes.
This email was sent to tvb at leapsecond.com

This email was sent to tvb at leapsecond.com using GovDelivery Communications Cloud on behalf of: U.S. Coast Guard · U.S. Department of Homeland Security · Washington, DC 20528 · 800-439-1420
-------------- next part --------------
A non-text attachment was scrubbed...
Name: 2017-10-GPS-IODC-via-J.Grizzard.png
Type: image/png
Size: 107706 bytes
Desc: not available
URL: <http://febo.com/pipermail/time-nuts_lists.febo.com/attachments/20181022/33261924/attachment.png>


More information about the Time-nuts_lists.febo.com mailing list